1. repository 마련

ipfs init
2. readme

ipfs cat /ipfs/<발급 받은 자신의 ipfs hash>/readme
3. readme 말고 quick-start하겠다고 호출한다.

ipfs cat /ipfs/QmQPeNsJPyVWPFDVHb77w8G42Fvo15z4bG2X8D2GhfbSXc/quick-start
4. 다른 터미널을 하나 더 열어서 daemon 실행 준비

ipfs daemon
5. 그리고 원래 터미널에 peer를 확인하면 다음과 같이 뜬다.

ipfs swarm peers
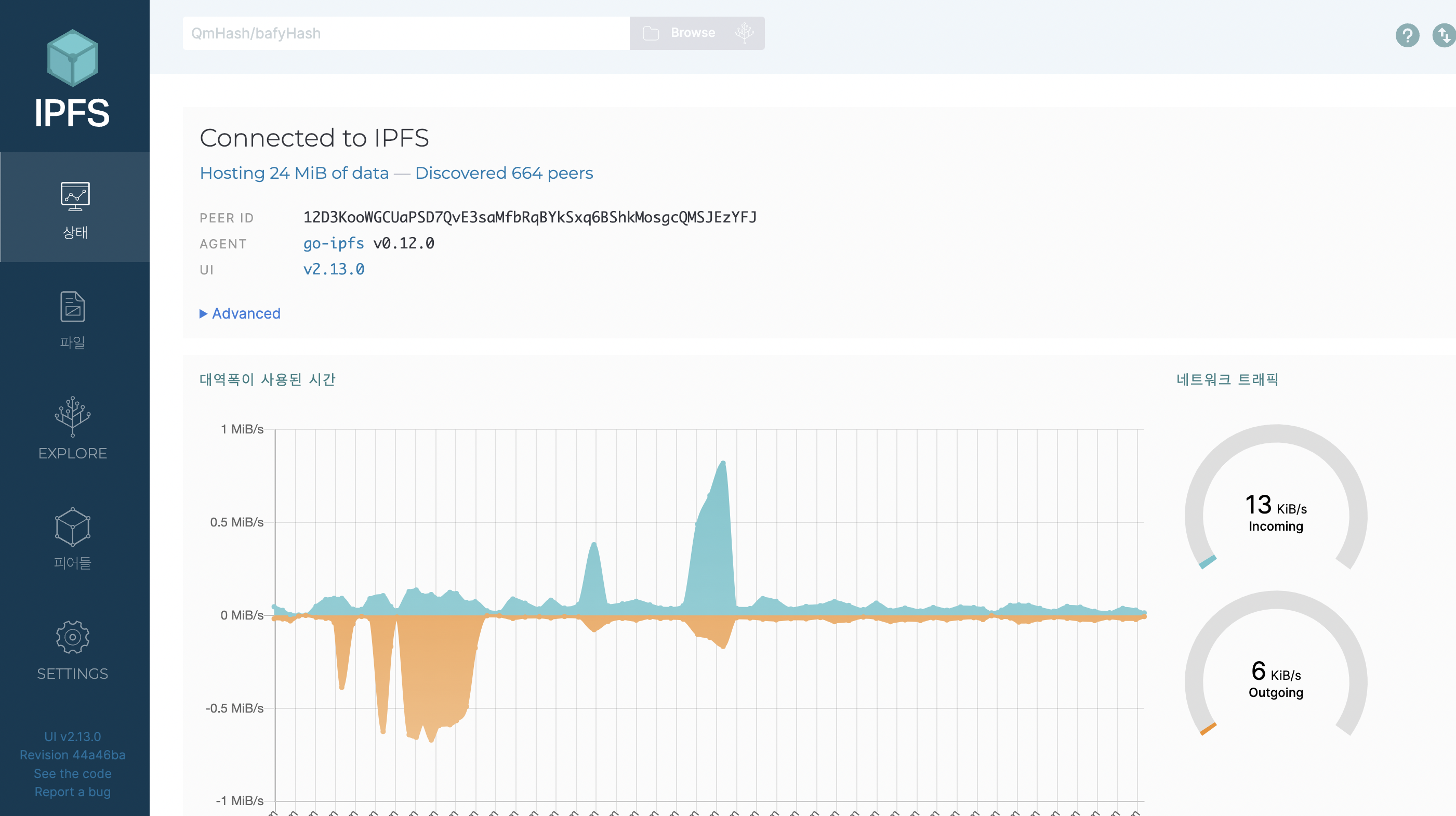
6. 데몬을 실행시키고 localhost:5001/webui 에 접속하면 웹 콘솔을 확인할 수 있다.

참고문서링크
https://docs.ipfs.io/how-to/command-line-quick-start/#initialize-the-repository
Command-line quick start | IPFS Docs
Command-line quick start If you're command-line savvy and just want to get up and running with IPFS right away, follow this quick-start guide. Please note that this guide assumes that you'll be installing go-ipfs, the reference implementation written in Go
docs.ipfs.io
'블록체인' 카테고리의 다른 글
| 22.05.16 [ethers] 빅넘버와의 싸움을 끝낼 때가 왔다 (1) (0) | 2022.05.16 | 
|---|---|
| 22.03.21 아토믹스왑 (0) | 2022.03.21 | 
| 22.03.16 tokenURI 를 고정값으로 하는 방법 찾기 (0) | 2022.03.16 | 
| 22.03.16 [IPFS] IPFS CLI for Mac 설치 (0) | 2022.03.16 | 
| 22.01.24 [ethers] bigNumber to number (0) | 2022.01.24 |